I have been on a jag lately writing about unified communications (UC) applications:
I’ve discussed their importance in today’s modern, remotely dispersed workplace and some of the tools and techniques you can use to monitor them. In those articles, I’ve concentrated on the portion of UC applications running on the device where the call takes place. One aspect that I’ve neglected to touch on, however, is how to ensure that SaaS applications, like UC, are available.
UC applications involve many interrelated parts. For example, MS Teams uses a sophisticated algorithm to decide which Teams server to use (shown in the screen capture below) to connect participants in a call. For example, a Teams call in France uses a Teams server in Australia. This can be seen in Edge DX’s Unified Communications & Collaborations dashboard:

Figure 1: Edge DX UC&C Dashboard
As the end-consumers of Teams, we generally only need to know that Teams is available. As long as we can make calls and hold meetings reliably, we aren’t so concerned with the underlying mechanisms and technologies that make this possible. But we require it to be available, and that is where Scoutbees, ControlUp’s synthetic testing solution, comes in handy.
Synthetic testing attempts to access a remote resource or application. If the test fails, additional actions can take place to notify you about the failure. It also archives the results of the tests for historical analysis.
This feature can be accessed by clicking the Synthetic Monitoring icon on the left of the ControlUp portal.

Figure 2: Synthetic Monitoring Icon
You can use it to monitor remote applications, end-user computing (EUC) resources, and other network applications.

Figure 3: Scoutbees Monitor
In this article, I will concentrate on UC applications, specifically MS Teams, located under the Applications tab.
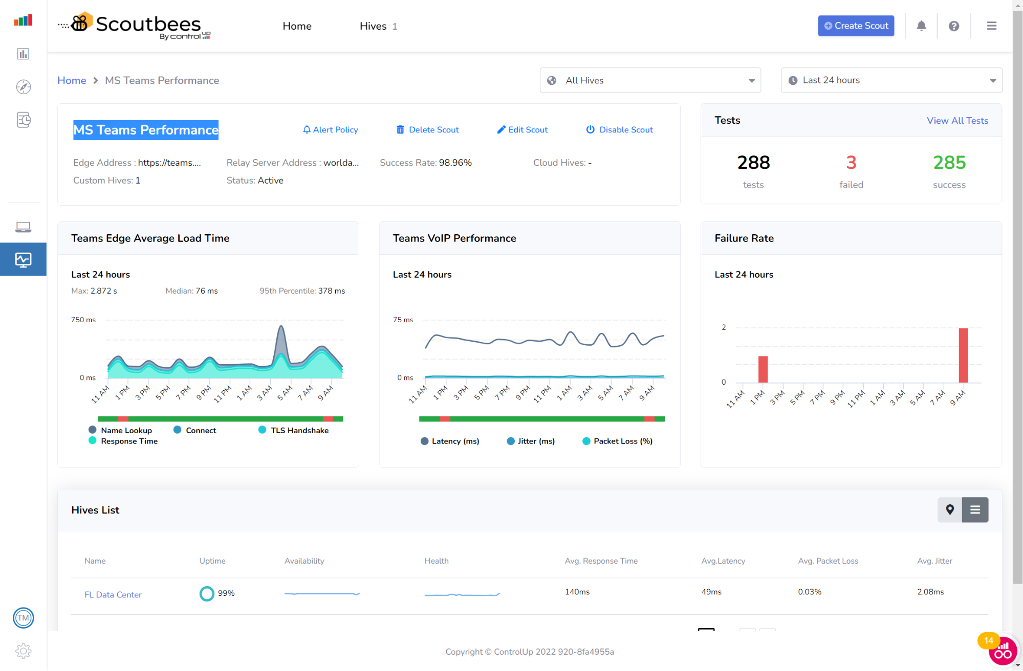
Clicking on a test, in this case, MS Teams Performance, brings up more information about the completed tests.

Figure 4: Team Performance Test
This dashboard shows how Teams has performed over a specific timeframe.
We can see that, over the past 24 hours, 288 tests have been run, and three of them have failed: one at 1 pm and the other two at 9 am.

Figure 5: Test Results
This information proves especially valuable when a Teams user opens a call to report an issue with the platform. It allows the help desk to inform the users about the short outage and that everything is back to normal without additional investigation.
If digging further into the root cause of an outage is required, the helpdesk can click on a particular failure to see more information about why it was reported. In the case below, the issue was with an access token.

Figure 6: Test Details
ControlUp has done the heavy lifting when creating the Teams test. All you need to do is select Create Scout and then fill in just a few parameters, such as the application that you want to test, the location(s) from where the test should run (these can be geographically dispersed within your organization), the user’s ID for the testing, and how often the testing should take place.
Once the test is set up, you can select if and how you want to be notified (e-mail or webhook) if an outage occurs. You can specify multiple And/Or conditions for the alert.

Figure 7: Alert Conditions
Having a geographically dispersed workforce allows companies to select the best employees for a job regardless of their location, allowing workers to live in their chosen community. UC applications have allowed this dispersed workforce to communicate and collaborate efficiently.
As IT professionals, we must make sure that UC applications are available to our workforce, and Scoutbees gives us a tool to do just that. It can be set up in minutes and will alert you should an outage occur.
For more information, visit our SaaS and Webapp availability testing webpage or schedule a demo with a ControlUp sales engineer.